Yellowfinで最も愛されている機能「プレゼント」を始めるには?
「人々に“主張する力”を与えること」。PowerPointの共同開発者の一人であるロバート・ガスキンスによれば、それがPowerPointという名前の由来でした。GoogleスライドやKeynoteと並び、プレゼンテーションソフトは今なお世界で最も強力なビジネスツールのひとつです。
目次
従来のプレゼンテーションソフトの問題点とは?
しかし、これらのツールには大きなギャップがあります。データが「過去の状態で固定」されてしまうことです。
オフィスのテレビにHDMIを接続するその瞬間にも、15件の新規注文が入り、在庫数は変動しています。統計やトレンドを説明するために丁寧に組み立てたストーリーは、すでに古くなっている可能性があります。最悪の場合、不正確ですらあります。
Yellowfin プレゼントを開発した理由のひとつは、顧客がリアルタイムで分析結果を共有できるようにするためでした。これにより、社内の誰もが常に最新の状況を把握し、次に進むべき方向を正確に判断できるようになります。
会議が始まる頃には、すでに情報が古くなっている――そして提示した瞬間から陳腐化した前提で意思決定をしている可能性がある。この問題は、プレゼン資料にデータを埋め込んでいる場合でも同様です。
多くの場合、それらはスライドを開いたときに更新される「スナップショット」にすぎません。また、共有された相手が基盤となるデータに直接アクセスできない限り、更新されないこともあります。
しかし、基盤データへの直接アクセスを付与すること自体が、セキュリティリスクになり得ます。特に、個人情報(PII)や機密資料の保護義務を考えると、大きな懸念材料となります。
Yellowfin プレゼントでできること
Yellowfin プレゼントでは、PowerPointで期待されることはすべて実行できます。しかし、それをはるかに超える独自の機能があります。
もちろん、テキスト、画像、動画を追加することも可能です。しかし最も重要なのは、ライブで更新される編集可能なレポートを、自由配置可能な(フリーフォーム)キャンバス上に直接組み込めることです。
これらのレポートは「ビュー」を基盤に作成されます。ビューとは、データベースとYellowfinの間に位置するデータモデル層のことです。この層があることで、安全かつ整理された形でデータを活用できます。
レポートの作成方法は主に2つあります。
1つ目は、手動レポートビルダーを使う方法です。ドラッグ&ドロップで項目を行や列に配置し、必要なメトリクスやディメンションを組み合わせてレポートを構築します。
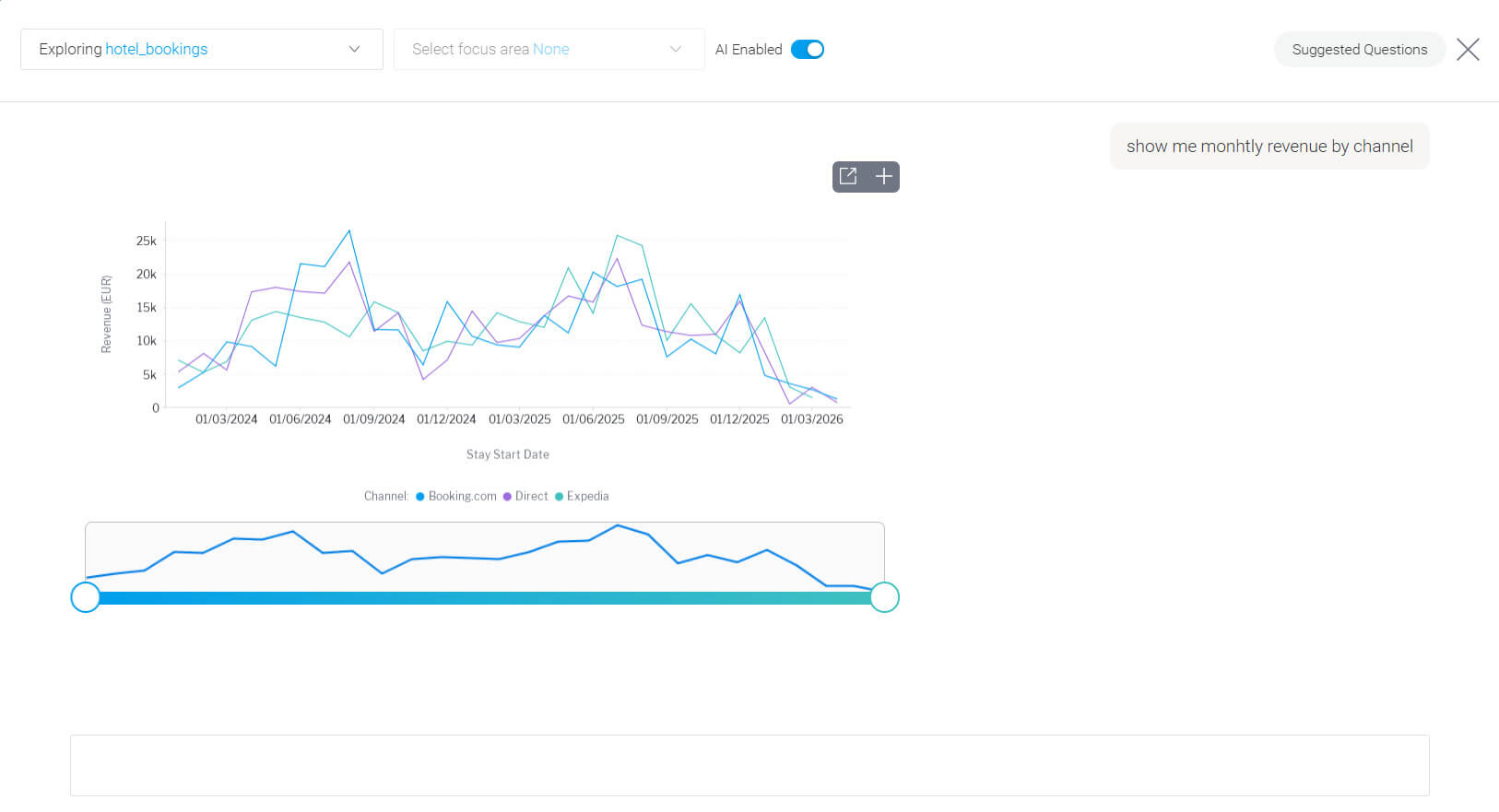
…または、「月別のチャネル別売上を表示して」といった質問を入力するだけで、Yellowfinが自動的にレポートを生成することもできます。
レポートが完成したら、プラスボタンをクリックするだけで、そのレポートをプレゼンテーションに追加できます。
Yellowfin ストーリー機能を使って、プレゼンをさらに強化するには?
プレゼントのエディターに戻り、作成したレポートに「国」フィルターを追加してみましょう。たとえば、ポーランドからのゲストだけを表示するように設定できます。
その結果、ポーランドのゲストはオンライン旅行代理店(OTA)よりも直接予約を好む傾向があることが分かるかもしれません。
さらに便利な機能として、プレゼンテーション内にStoryをリンクすることができます。これにより、チームは分析の特定領域をより深く掘り下げることが可能になります。
Storyでは、Presentとは異なり、ブログ形式に近いスタイルで内容を展開できます。プレゼン用というよりも「読み物」としての構成に適しており、ストーリー性を持たせながらナラティブを詳しく説明できます。
なぜYellowfinが最適なビジネスプレゼンテーションツールなのか
静的で古くなったプレゼン資料の時代は、もう終わりました。データが分単位で変化する世界では、プレゼンテーションも同じように動的であるべきです。
Yellowfin プレゼントは、どんな会議にも自信を持って臨める環境を提供します。インサイトは常に最新、データは正確。その場で質問に答えられ、数値の不一致を説明するために慌てることもありません。
経営層への報告でも、クライアント向けの提案でも、チームミーティングでも、ライブデータを操作できることは単に印象を良くするだけではありません。正確で最新の事実に基づき、より速く、より確信を持った意思決定を可能にします。
Yellowfinでプレゼンを無料で作成してみませんか?自社データで試したい方には、1か月間のトライアルアクセスをご用意しています。落ち着いた環境で、Yellowfinの機能をじっくりご確認いただけます。


